Log Search & Filter
Overview
Lumigo provides two types of searches for logging.
- Free text search: To search for all logs containing a single term, such as "error", insert the word in the search bar. To search for a group of words, surround your search term with double quotes, such as "fatal error".
- Attribute Search: To search for a specific attribute, you either insert the attribute name, or select it from the autocomplete suggestions. To search  for specific attributes, prefix the attribute to your terms, such as  source: "agent_unicorn".
You can use these searches for quick, efficient troubleshooting and searching data. For a more advanced, deeper search that allows for in-depth analysis, use Logs SQL Search.
Search operators
Text Search Operators
| Condition | Syntax | Examples | 
|---|---|---|
| contains | key**:***value | 
 | 
| equals | key**:**value | 
 | 
| negation | 
 | 
 | 
| Key exists | key**:*** | 
 | 
| Key doesn't exist | -key:* | 
 | 

Example of a text search
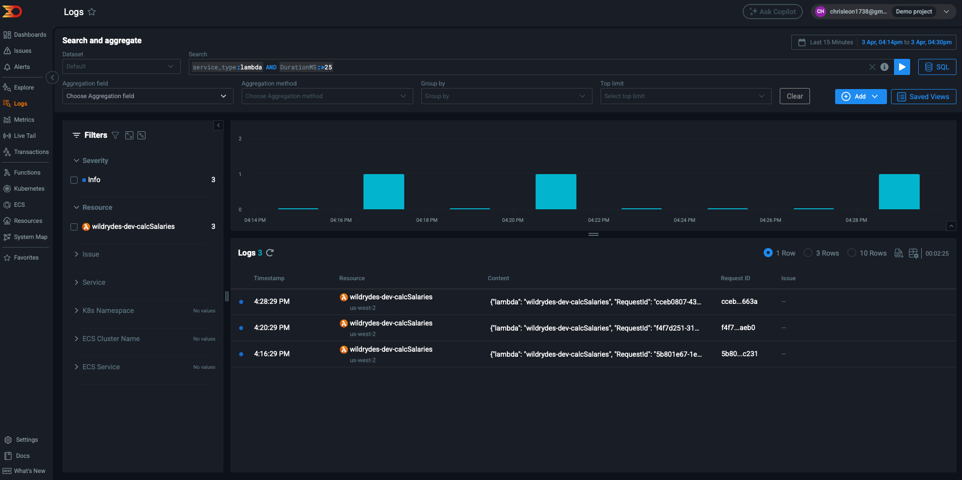
Numeric Search Operators
| Condition | Syntax | Examples | 
|---|---|---|
| Greater than | key**:>**value | price:>400- logs with price value bigger than 400 | 
| Smaller than | key**:<**value | price:\<400- logs with price value smaller than 400 | 

Example of a numeric search
Multi-condition queries
To combine multiple queries, Lumigo supports various matching operators, such as AND,OR and NOT.
NoteTo avoid creating ambiguous queries, use parentheses. For example:
( level:error OR level:warning ) AND resource:lambda-function

Example of a multi-condition query
Date Filtering
Date filtering is performed exclusively via the date picker. Available options include predefined time frames, such as the last 15 minutes, and a "MAX" option to search all logs within the retention period.
The default search time frame is the last 15 minutes.
Updated 2 months ago