Global Dashboard Parameters
Filter and explore your data across traces, logs, and metrics dashboard widgets dynamically using Lumigo's Global Dashboard Parameters.
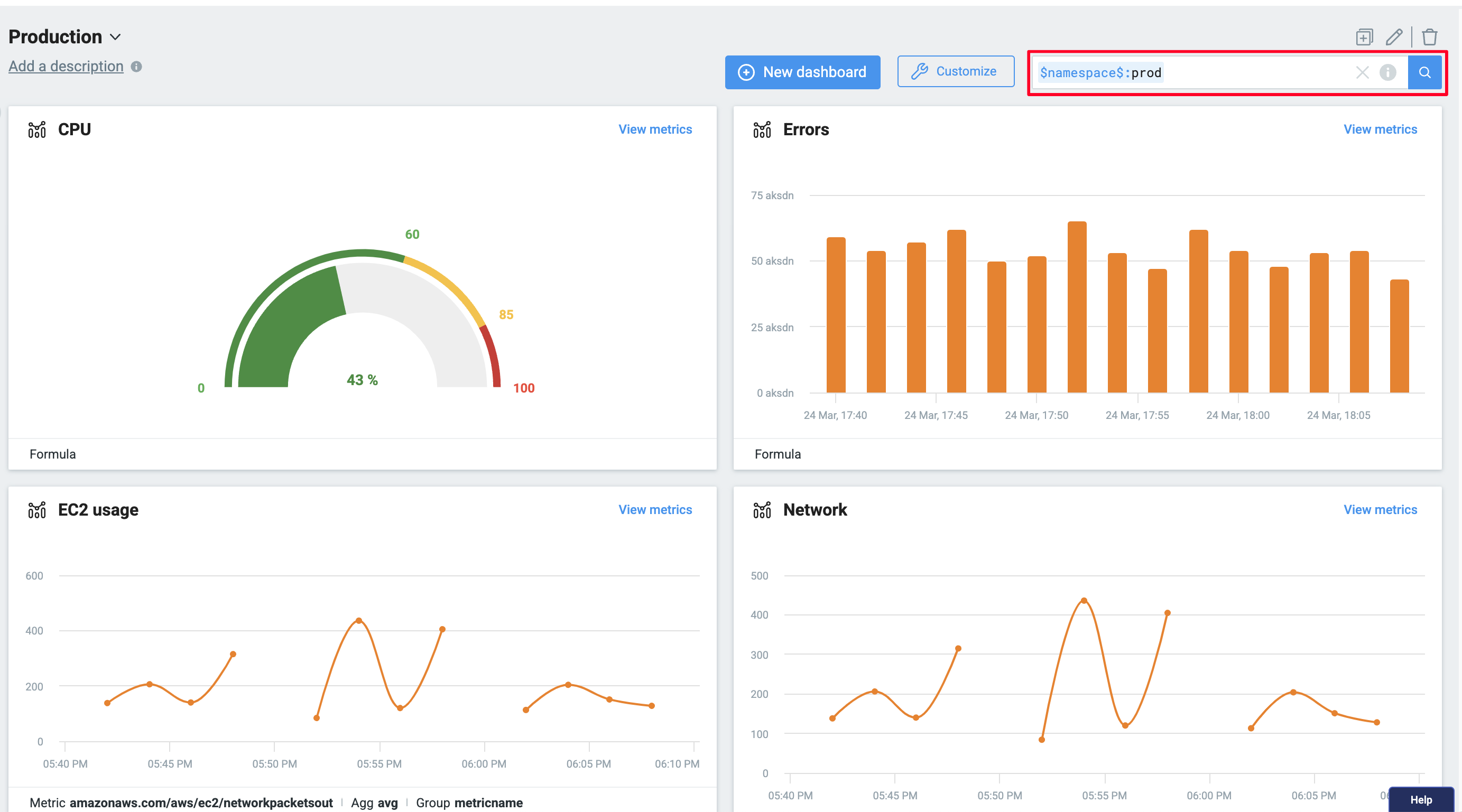
Global Dashboard Parameters act as dynamic filters that apply across multiple widgets in your dashboard. Instead of manually adjusting filters or modifying search queries in each widget individually, you can apply a global parameter that updates multiple widgets instantly with a single change.
How It Works
To use Lumigo's Global Dashboard Parameters, follow the instructions below:
- Create or edit an existing dashboard widget.
- Define a parameter in the widget’s search query using the
key:$parameter_name$
syntax.

Define your parameter using the correct syntax.
- Apply the filter, then save the query in your dashboard.
- On the dashboard page, dynamically update widgets in real time by selecting the parameter name in the top right filter.

Select the parameter in the filter available top right.
You should now see filtered data thanks to the newly applied parameter. With this feature, your dashboards become more powerful and interactive, allowing you to efficiently filter and query data across traces, logs, and metrics.
Q&A
Can I use the same parameter name for different widgets?
Yes, a single parameter name can be used for multiple widgets. This allows you to simultaneously filter different attributes across various widgets and data sources, enabling consistent filtering across your dashboard.
How do I create or remove parameters from the dashboard parameter list?
Parameters are automatically added to the dashboard’s available parameter list when a widget using that parameter is added. To remove a parameter, you must either remove it from all widget queries using it, or delete those widgets from the dashboard.
Can I use the same parameters across multiple dashboards?
Yes, any dashboard that includes a widget using a specific parameter will have that parameter available for filtering.
Is there a limit to the number of parameters?
No, there is no limit to the number of parameters. You can create and use as many parameters as you wish without any limitations.
Have more questions? Feel free to reach out to our support team by Intercom, available within the Lumigo platform, or by email at [email protected].
Updated about 1 month ago