AI Traces
AI Agent Observability
Overview
Lumigo provides complete observability for AI agents and LLM-powered applications. Whether you're running complex multi-step agents or simple LLM integrations, Lumigo gives you the insights you need to monitor, debug, and optimize your AI systems.
The AI Traces Page
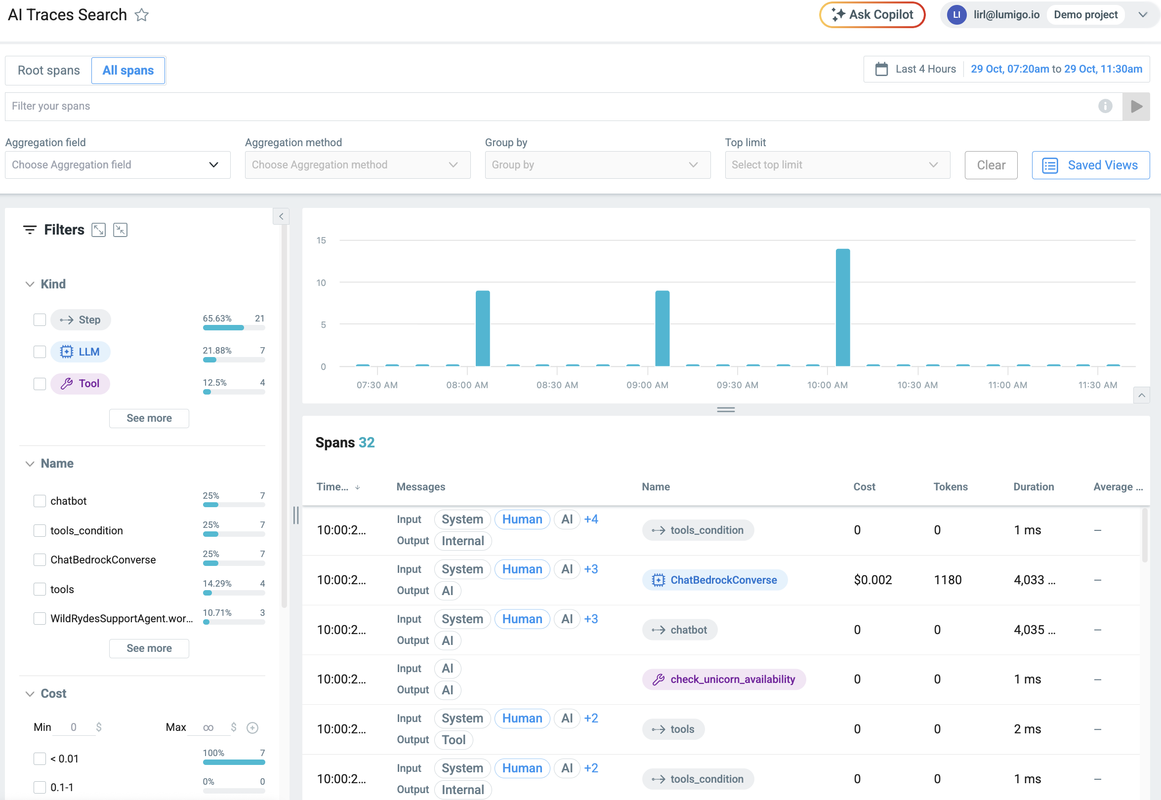
The AI Traces page is your central hub for monitoring and analyzing AI activity.
Query your traces: Search and filter AI-related traces to find exactly what you need. See the content of all messages sent by the agent, the user, and system prompts.
Detailed Metrics: Visualize cost, duration, and tokens. Break down data by model ID, agent, and other dimensions to derive business and operational insights.
Span Types: Explore different types of spans to understand your AI workflows:
- Step spans: Logical steps in your agent's reasoning
- Tool spans: External tool and API calls
- LLM spans: Direct interactions with language models
View end-to-end traces: Jump from a span to the full transaction view to see all spans of a specific trace, together with distributed traces, on a single graph or timeline view.
Getting Started
AWS Lambda Applications
If your application runs on AWS Lambda and is already traced with the Lumigo Lambda tracer, you should automatically see LLM traces on the AI Traces page. These traces are generated from HTTP calls to your LLM provider's API.
Not seeing LLM traces? Contact our support team and we'll help you get set up.
Other Workloads (Containers, VMs, etc.)
For applications running on containers, virtual machines, or other infrastructure:
Basic LLM Tracing: If you have the Lumigo OpenTelemetry distro enabled, you'll see LLM spans generated from HTTP calls to your LLM provider.
Enhanced Agent Tracing: Python applications using frameworks like LangChain, LangGraph, Strands, and more, will also show step and tool spans, giving you complete visibility into agent workflows.
Missing spans? Make sure you're running the latest version of the Lumigo OpenTelemetry distro. If you're still experiencing issues, reach out to our support team.
Not running Python? We can help you get started with other languages as well. Contact us for tailored instructions.
Updated about 7 hours ago